English

带你读懂铸造工艺解析:探索制造世界的无尽可能!

发布时间:2024-07-13 11:56:35 | 浏览人数:1088人

铸造是一种利用液态金属浇注到与零件形状、尺寸相适应的铸型型腔中,待其冷却凝固,以获得毛坯或零件的生产方法,通常称为金属液态成形或铸造。在本文中,我们将探索铸造的工艺流程、特点以及其分类。

铸造的工艺流程可以简单概括为:液体金属→充型→凝固收缩→铸件。

铸造可以根据不同的特点和要求进行分类。常见的铸造分类包括:砂型铸造、金属型铸造、压力铸造、低压铸造、离心铸造等。每种铸造方式都有其独特的优势和适用范围,可以根据具体需求选择合适的铸造方法。

图片

砂型铸造

砂型铸造是一种常用的铸造方法,通过将熔融金属倒入砂型中,经过冷却凝固后得到所需的铸件形状。

工艺流程:

图片

优点:灵活性高,适应各种形状和尺寸的铸件需求;材料成本低,经济实惠;生产效率高,工艺流程简单且可批量生产;适应性强,适用于多种金属和各种尺寸的铸件。

缺点:表面质量一般,通常需要后续加工和处理;砂型易磨损和变形,使用寿命有限;生产过程中可能产生废料和污染物。

应用:汽车的发动机气缸体、车身结构件、泵阀零件、工具和模具等。

熔模铸造

熔模铸造是一种铸造方法,通过先制作可溶性模具,然后将熔融金属倒入模具中,模具在铸件形成后通过熔化或溶解来取出,从而得到所需的铸件。

工艺流程:

图片

优点:精度高,能够生产复杂形状和高精度的铸件;表面质量好,无需或少量后续加工;材料利用率高,废料较少;可使用多种金属及其合金。

缺点:生产周期长,制模时间较长;成本较高,需要制作模具和进行熔模过程;对于大型铸件不适用;对温度、浇注等要求严格。

应用:航空发动机叶片、汽车涡轮增压器、工业燃气轮机叶片等高温、高压和高精度要求的零部件。

金属型铸造

金属型铸造是一种通过将液态金属借助重力充填到金属铸型中,并在模具中冷却凝固,从而得到铸件的成型方法。

图片

优点:金属型的热导率和热容量大,冷却速度快,铸件组织致密,力学性能比砂型铸件高15%左右。成本相对较低,适用于中小批量生产;可重复使用,提高了生产效率。因不用和很少用砂芯,改善环境、减少粉尘和有害气体、降低劳动强度。

缺点:制模时间长,周期较长;成本较高,需要制作金属模具;对于大型铸件不适用;对金属液态流动性要求高。

金属型铸造的应用:金属型铸造既适用于大批量生产形状复杂的铝合金、镁合金等非铁合金铸件,也适合于生产钢铁金属的铸件、铸锭等。

压力铸造

压力铸造是指将熔融或半熔融的金属以高速压射入金属铸型内,并在压力下结晶的铸造方法。

工艺流程:

图片

优点:生产效率高,能够实现大规模、高速生产;良好的表面质量,减少后续加工工序;材料利用率高,废料较少;可生产复杂形状和高精度的铸件。

缺点:铸件容易产生细小的气孔和缩松,高熔点合金压铸时,铸型寿命低,影响压铸生产的扩大

应用:压铸件最先应用在汽车工业和仪表工业,后来逐步扩大到各个行业,如农业机械、机床工业、电子工业、国防工业、计算机、医疗器械、钟表、照相机和日用五金等多个行业。

低压铸造

低压铸造是指铸型一般安置在密封的坩埚上方,坩埚中通入压缩空气,在熔融金属的表面上造成低压力(0.06~0.15MPa),使金属液由升液管上升填充铸型和控制凝固的铸造方法。

优点:挤具有劳动强度低、劳动条件良好、设备简易、易于实现机械化和自动化的特点,铸件密度高;模具寿命长,可重复使用;可生产大型铸件。可调节的浇注压力和速度,因此适用于各种不同类型的铸型(如金属型、砂型等),能够铸造各种合金以及不同尺寸的铸件。

缺点:设备投资较高;操作要求较高,需要严格控制温度和压力;制造周期相对较长。

应用:汽车发动机缸体、航空航天零部件、能源设备外壳等。

离心铸造

离心铸造是将液体金属注入高速旋转的铸型内,使金属液做离心运动充满铸型和形成铸件的技术和方法。

优点:铸件密度高,无气孔、夹杂物等缺陷;强度高,机械性能好;可生产大型铸件;生产效率高。便于制造筒、套类复合金属铸件

缺点:挤压铸造的铸件内孔直径不准确,内孔表面较粗糙,质量相对较差,需要较大的加工余量。

应用:离心铸铁管、内燃机缸套和轴套等铸件、风力发电机组轮毂、化工设备等。

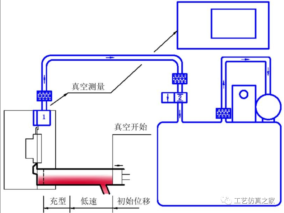
真空压铸

真空压铸法是通过在压铸过程中抽除压铸模具型腔内的气体而消除或显著减少压铸件内的气孔和溶解气体,从而提高压铸件力学性能和表面质量的先进压铸工艺。

工艺流程:

图片

优点:通过挤压铸造可以消除或减少铸件内部的气孔,提高铸件的机械性能和表面质量,改善镀覆性能。挤压铸造还改善了充填条件,使得可以压铸较薄的铸件。

缺点:真空压铸法的模具密封结构较为复杂,制造和安装过程较为困难,从而导致成本较高。此外,如果控制不当,真空压铸法的效果可能不会显著。

应用:航空发动机叶片、电子元器件外壳、医疗器械零部件等。

挤压铸造

挤压铸造是使液态金属在高的机械压力下进行凝固结晶的。

优点:高生产效率,能够实现连续生产;材料利用率高,减少浪费;铸件密度高,机械性能好;可生产复杂形状的铸件。真可以有效消除铸件内部的气孔、缩孔和缩松等缺陷,具备机械化和自动化生产的便利性。

缺点:设备投资较高;模具制作周期长;对于大型铸件不适用;金属流动性要求高。

应用:汽车、建筑、航空航天等领域。常见应用包括汽车零部件、建筑门窗、航空航天结构件等。

总的来说,铸造作为一种古老而神奇的制造工艺,具有广泛的应用领域和众多的优势。通过铸造,我们可以生产出形状复杂的零件,适应不同的合金和尺寸需求。虽然铸造过程中存在一些挑战,但通过不断改进和创新,铸造工艺将继续为制造业发展提供重要的支持。让我们一起探索铸造的魅力,打开制造世界的大门。